What’s the Difference Between Social Listening and Social Monitoring?
Learn the key differences between social listening and social monitoring, and discover how to use both strategies to enhance your social media efforts.
March 18, 2025

- Social Listening vs Social Monitoring: Key Differences at A Glance
- Social media monitoring definition
- Why and how do businesses use social media monitoring?
- Social listening definition
- Why do businesses use social listening?
- How to combine social listening with social monitoring
- Social listening vs social monitoring: Key takeaways
Social listening and social monitoring are often confused, but they serve different purposes in your social media strategy:
Social monitoring tracks real-time mentions of your brand, comments, and other direct interactions, helping you address customer inquiries and solve issues.
Social listening analyzes broader online conversations around your brand, industry, and competitors to identify patterns and trends for a long-term strategy.
Take Wendy's approach to managing social media customer interactions.
When a customer tweets about a bad restaurant experience, their social monitoring team quickly responds to resolve the immediate issue.
That's social media monitoring in action—reactive and focused on individual interactions.

Meanwhile, McDonald's used social media listening when they noticed the viral Grimace Shake trend on TikTok.
Rather than simply responding to individual posts, they analyzed the trend's momentum and transformed their entire Grimace birthday campaign to capitalize on it.
This is a classic

Social Listening vs Social Monitoring: Key Differences at A Glance
Social media monitoring focuses on capturing and responding to individual mentions, while social listening lets you analyze broader online conversations.
Here’s how these approaches compare across key areas:
Feature
Social monitoring
Social listening
Purpose
Reactive: Track and respond to direct mentions
Proactive: Analyze broader conversations for insights
Timeframe
Short-term focus, immediate responses
Long-term strategy development and generation of actionable insights
Scope
Direct mentions of your brand
All types of brand mentions, industry conversations, competitor mentions, trends
Usage
Customer support, crisis management
Market research, product development, campaign planning, content marketing
Data analytics
Basic tracking of engagement metrics, response time, and issue resolution
Deep sentiment analysis and trend identification
Tools
Social inbox, real-time alerts (e.g., Hootsuite)
Advanced social listening tools with AI capabilities (e.g., Talkwalker)
The McDonald's price increase controversy of early 2024 perfectly illustrates these differences.
When customers began posting photos of $18 Big Macs on social media, McDonald's initially used social monitoring to respond directly to these complaints.

However, McDonald's also employed social listening to analyze the broader conversation around fast food pricing.
This revealed a deeper, growing concern about affordability that threatened their long-term brand perception.
Based on these insights, they developed a strategic response: launching nationwide $5 meal deals and announcing plans to slow future price increases during a shareholder call.

The monitoring approach addressed immediate customer complaints, while social listening triggered a business strategy to better position the brand for long-term success.
Social media monitoring definition
Social media monitoring is tracking and responding to direct mentions (both positive and negative) of your brand on various social media platforms. It captures tags, comments, and messages specifically referencing your company or products.
The goal? Maintaining relationships through timely responses.
This approach helps brands address problems quickly, handle customer complaints, and ensure customers feel heard.
For example, here’s how Burger King solves customer issues in real time by replying to direct Twitter mentions:

Why and how do businesses use social media monitoring?
Customer feedback on social media can actually help your brand—when you respond to it properly.
With 83% of customers saying they feel more loyal to brands that address their complaints, tracking social mentions directly impacts your bottom line.
You need to monitor what people say to strengthen relationships, spot potential issues, and amplify positive stories.
Let’s look at each benefit in detail.
Immediate customer service
Social media has become the new customer service frontline.
When customers post questions or problems, they want quick responses—over half of Twitter users expect a reply within two hours.
Xbox’s @XboxSupport Twitter account is a great example of how to do it right.
When gamers experience network outages or technical problems, the Xbox team responds to individual complaints and provides important updates.

This helps the company provide a positive customer care experience that builds brand loyalty even during service problems.
Crisis prevention and management
Social media crises can explode in minutes. Proper monitoring helps you catch customer issues on time and design a response strategy.
Let’s look at a real-world example.
In 2016, Chick-fil-A changed its barbecue sauce recipe. Complaints immediately flooded social media channels with the hashtag #BringBacktheBBQ.

The brand caught the backlash quickly and made a historic decision to bring back the original sauce.

The result? A spike in positive mentions and social media sentiment.

The brand transformed a potential disaster into a win, showing how social media monitoring tools can help protect your business decisions.
Protecting brand reputation
Regular media monitoring also helps brands maintain their image by addressing both criticism and praise.
United Airlines learned this lesson the hard way with the infamous "United Breaks Guitars" incident.
When they damaged musician Dave Carroll's guitar and ignored his complaints for months, he responded by creating a scathing music video. The video went viral with 4.6 million views in just one month, severely damaging United's reputation.
Had they been properly monitoring forums and social networks, they could have addressed his concerns before the PR disaster unfolded.
Uncovering business opportunities
Finally, social media monitoring reveals valuable in-depth market intelligence across multiple areas. It helps you with:
Identifying influential customers
Spotting product opportunities
Tracking competitor movements
For example, Stanley Cup showed how monitoring identifies influential customers when they spotted a viral TikTok of their product surviving a car fire.
In November 2023, TikTok user @danimarielettering posted a video showing her Stanley cup intact after her car burned completely. The TikTok went viral, reaching 9+ million views and perfectly illustrating the brand's durability claims.

Wondering what happened next?
The company's president reached out directly to the customer and offered to replace her car. This generous response generated an additional 21.8k brand mentions, further amplifying the story's reach.
Social listening definition
Social listening goes beyond watching for @mentions. It helps you explore broader conversations around your brand, industry, and competitors to find patterns and trends that would otherwise stay hidden.
Social monitoring tells you when someone's talking to you, while social listening reveals what everyone's saying about you, your competitors, and your entire industry—whether they tag you or not.
Duolingo shows how powerful this can be.
They noticed that users created an entire subculture of memes about being "hunted down" by their owl mascot for missing lessons.

Instead of fighting this slightly threatening perception, they leaned all the way in with their February 2025 "Duo's death" campaign, announcing "It is with heavy hearts that we inform you that Duo, formally known as The Duolingo Owl, is dead."

The campaign sparked massive engagement across platforms, with even pop star Dua Lipa responding "'Til death duo part."
By tapping into the emotional connection users had already created, Duolingo turned a potential brand liability into a viral marketing win.
Why do businesses use social listening?
Social listening delivers the strategic insights that can shape your company's future. It helps you understand customer needs, improve your offerings, create relevant content, and shape your brand story.
Let's explore what makes it essential for your business.
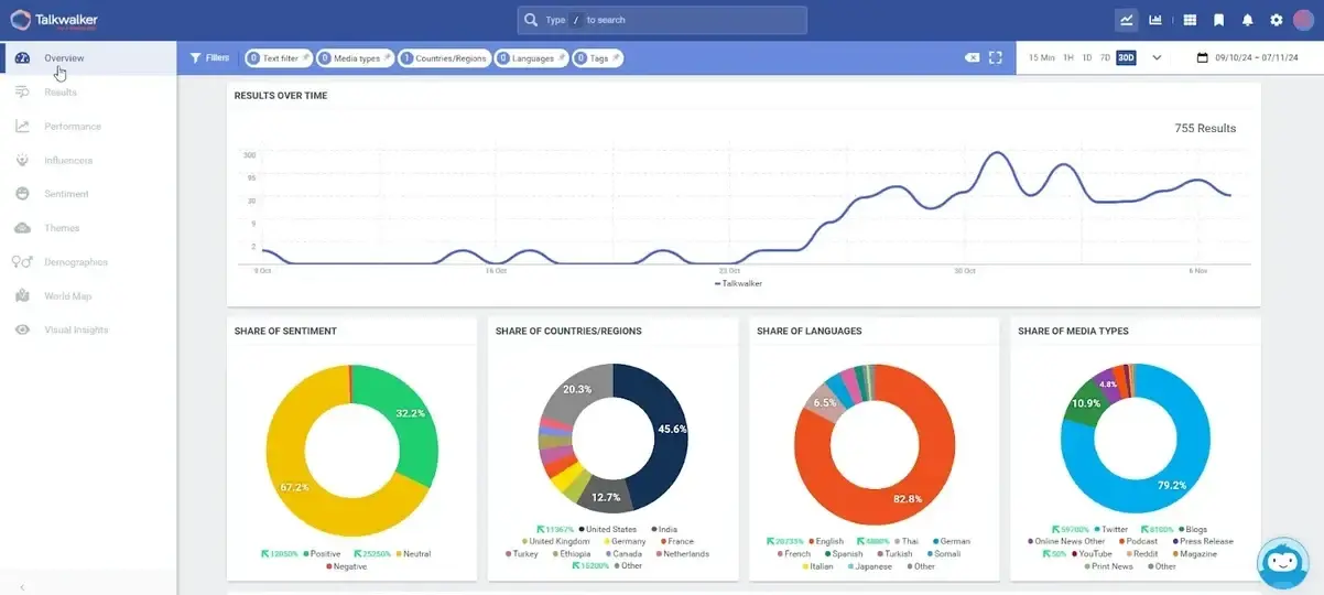
Analyze brand sentiment and reputation
Social listening helps you understand how people truly feel about your brand by analyzing the emotions behind conversations.
This deeper analysis reveals if customer sentiment is positive, negative, or neutral across different audience segments and platforms.
Here’s what it looks like in real-world tools like Talkwalker:

Nike's controversial Colin Kaepernick campaign in 2018 shows why this matters.
When Nike featured Kaepernick in their 30th anniversary "Just Do It" campaign, they knowingly stepped into a divisive political issue.
Kaepernick had become a controversial figure after he began kneeling during the national anthem at NFL games to protest racial injustice and police brutality against Black Americans.
The campaign sparked immediate backlash from those who viewed the kneeling as disrespectful to the flag and military. Some customers posted videos of themselves burning Nike products and #BoycottNike trended on Twitter.

But Nike wasn't making decisions based on just the loudest voices.
Their social listening revealed something crucial: while some groups were outraged, the sentiment was overwhelmingly positive among their core demographic of younger, urban consumers.
Instead of panicking at the negative mentions, Nike's analysis showed them that the campaign was resonating strongly with their target audience. They stood firm with the campaign, resulting in a 31% sales boost in the following weeks.
Spot industry trends before competitors
Consumer behavior shifts start in social conversations long before they go mainstream. By tracking these discussions, businesses can act on emerging trends before rivals catch on.
Take Levi’s, for example.
Their team spotted a rising demand for looser-fitting jeans through social data.
By adjusting their product lineup early, they captured the trend before competitors and saw a

featuring children holding teddy bears in bondage-style outfits. The controversy spread fast, costing them 100,000 Instagram followers and damaging sales.__CONTENTFUL_MEDIA_16__
At first, Balenciaga blamed the production team, but after a week of mounting outrage, they took responsibility, issued public apologies, and overhauled their content approval process.
If they had acted sooner—tracking online sentiment as it built—they could have responded immediately and avoided much of the fallout.
How to combine social listening with social monitoring
Wondering if you should be doing social listening or social monitoring?
Do both.
By integrating these complementary approaches, you'll address immediate customer needs and capture the strategic insights that drive long-term success.
Here's how to build a system that maximizes both.
1. Align teams and responsibilities
Whether you have a single person or multiple teams handling social, you need defined processes for both immediate responses and strategic analysis.
To achieve this, establish clear workflows for what happens with different types of social data.
Which mentions need immediate attention? How will you capture and analyze broader conversations? Who needs to see the insights you gather?
To make this work in your organization:
Document who (and how) owns social media monitoring vs listening tasks
Create systems to flag urgent issues without losing track of bigger trends
Decide how insights from listening will inform your monitoring priorities
Design a process for passing important insights down to other teams
Even if one person handles all your social media, processes like dedicated time blocks for strategic listening can transform how you leverage customer conversations.
2. Integrate your toolset
Most companies struggle with social media marketing because they use too many disconnected tools.
To avoid this, look for platforms that can track direct mentions while also analyzing social media channels for broader conversations.
When evaluating solutions, prioritize:
Real-time monitoring capabilities with intelligent notifications
Sentiment analysis that understands your industry's language
Customizable dashboards for different social media strategy needs
The ability to capture untagged brand name mentions, mentions in visuals and audio, etc.
Integration with your customer support and marketing strategy systems
For example, you can combine Hootsuite’s Social Media Inbox feature with Talkwalker’s powerful social listening capabilities. The tool enables both immediate monitoring and deeper social media analytics.
You can use it to track mentions across 30 social networks and 150+ million websites, detect brand mentions in images and video, receive real-time alerts, and create dashboards that show both immediate mentions and long-term trends.

3. Create a tiered response system
Next, design an action plan for handling different types of social media signals. For example:
Tier 1: Urgent monitoring alerts requiring immediate response (e.g., direct customer complaints, emerging crises, service outages).
Tier 2: Important but non-urgent mentions (e.g., product questions, general feedback).
Tier 3: Strategic listening insights (e.g., sentiment shifts, emerging trends, competitor activity).
Then, develop a plan for addressing each type of mention.
For instance, your team might aim to respond to direct mentions within one hour and escalate potential crises following specific steps. At the same time, they should post product requests and feedback in a dedicated Slack channel.
4. List and connect your target metrics
Monitoring and listening create different types of social media metrics. For example:
Response time, resolution rate, and customer satisfaction score (CSAT) for monitoring
Overall sentiment, share of voice versus competitors, topic and theme distribution for social listening
By analyzing these metrics together, you can identify patterns that reveal underlying issues or opportunities.
For example, a sudden drop in sentiment might align with an increase in unresolved customer inquiries, highlighting the need for faster response times.
Similarly, shifts in CSAT scores can be cross-referenced with social listening data to check if customer dissatisfaction comes from service issues or broader brand perception changes.
Social listening vs social monitoring: Key takeaways
As you can see, social monitoring and social listening work best together. Here’s how:
Social monitoring keeps you responsive—answering customer questions, preventing crises, and handling direct brand mentions in real time.
Social listening gives you the bigger picture—analyzing sentiment, trends, and competitor activity to guide long-term strategy.
The key to success?
Designing an effective process and choosing a tool that can handle both instant monitoring needs and strategic sentiment analysis.
Ready to give it a try? Book a free Talkwalker demo today.
